Skip to main content

Insights (Dagster+)

Dagster+ feature

This feature is only available in Dagster+.

Beta feature

This feature is considered in a beta stage. It is still being tested and may change. For more information, see the API lifecycle stages documentation.

Using Dagster+ Insights, you can gain visibility into historical usage and trends, such as execution time, success rate, and time to resolving failures. You can also build custom reports to compare different deployments or selections of assets against each other to quickly identify issues across your data platform.

With Insights, you can:

Understand platform health with real-time Insights views

Real-time Insights views can help you understand the health of Assets, Selections, Jobs, and Deployments.

To access Insights views, you can either:

Insights UI

Key asset health metrics, like materialization and failure count, are prominently displayed for assets and selections, and additional metrics are displayed for jobs and deployments. Historical Insights data can be queried for up to 30 days.

For a full list of metrics, see the supported metrics section.

To limit the view to a specific set of assets, type an asset selection in the search bar. Or, to view specific events in a time slice, hover over a datapoint in the line chart, then click to view details:

Click datapoint to view details hover

Details of datapoint

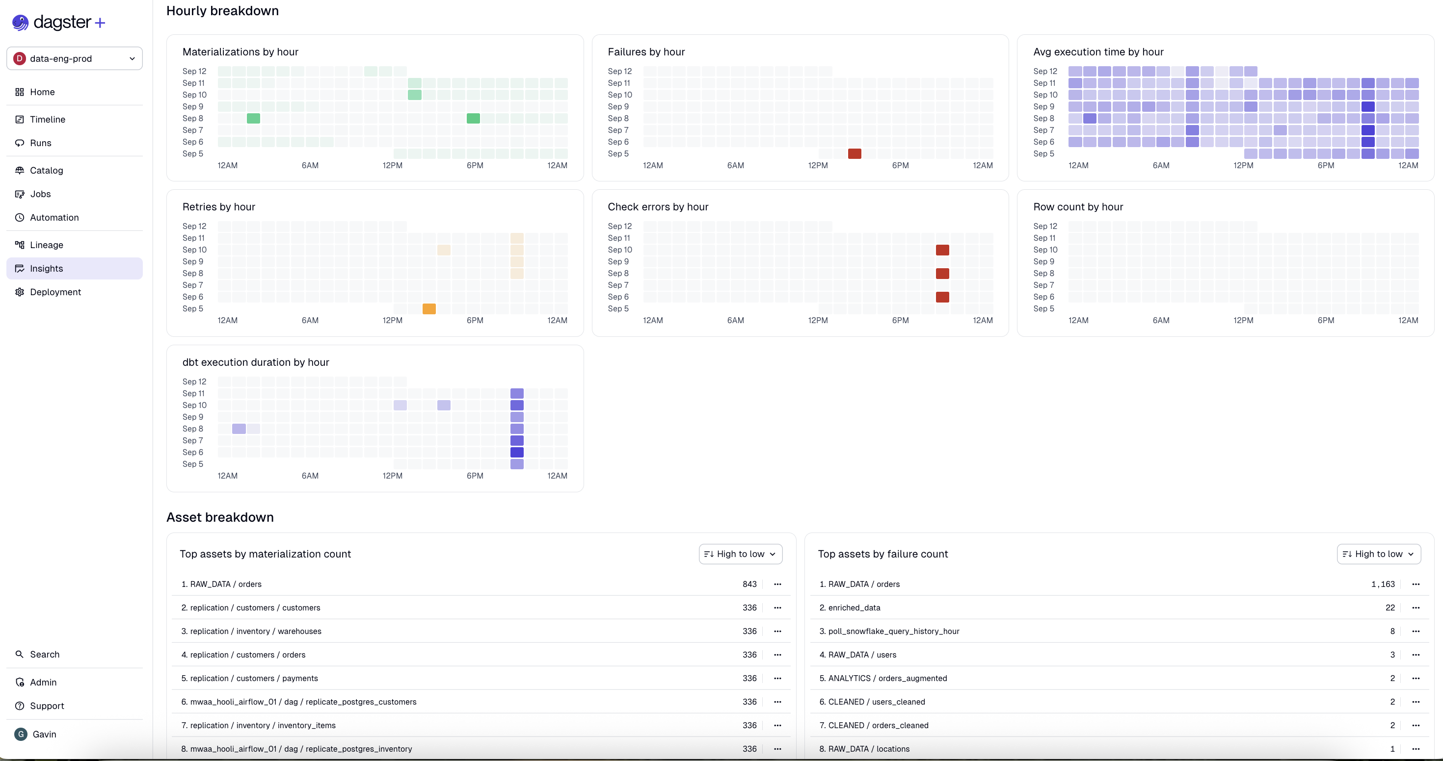
Insights views also features activity charts that group events by hour to help you understand scheduling and automation behaviors:

Activity charts

Limitations

Since updated Insights views are still under active development, there are a few limitations we aim to address in upcoming releases:

  • Insights views do not currently show cost, Dagster credits, and metadata metrics

Compare metrics across asset selections

Insights views allow you to compare metrics across all assets, or a chosen subset of saved asset selections.

To compare metrics across specific selections, navigate to the Selections tab, then click Choose a selection. You can choose up to five saved selections:

Choose a selection dropdown

To remove a selection from comparison, click the three dots menu on the selection column, then click Remove from grid:

Remove selection from grid

To choose which metrics to compare across selections, click Choose metrics, then check the metrics you'd like to include:

Choose metrics dropdown

Supported metrics

Assets and selections

MetricDescription
Materialization success ratePercentage of successful executions.
Avg. time to resolutionDuration an asset spent in a failed state before materializing.
Freshess pass ratePercentage of time an asset was fresh.
Check success ratePercentage of successful check executions.
Materialization countNumber of times an asset was materialized.
Failure countNumber of times an asset failed to materialize.
Step execution time
Top assets by retry count
Top assets by check error countThe top assets that produced asset check errors.
Top assets by check warning countThe top assets that produced asset check warnings.
Top assets by freshness failure countNumber of times an asset entered a degraded freshness state.
Top assets by freshness warning countNumber of times an asset entered a degraded freshness state.

Jobs

MetricDescription
Run success countThe number of successful runs.
Run failure countThe number of run failures.
Run durationWall clock time from when a run starts to when it completes. For jobs which run steps in parallel, the run duration may be shorter than the sum of the compute duration for all steps.
Step failuresThe number of times steps failed when computing this object. Note: Steps that retry and succeed aren't included in this metric.
Dagster creditsThe Dagster credit cost associated with computing this object. Dagster credits are charged for every step that's run, and for every asset that's materialized. For more information, see the pricing FAQ.
MaterializationsThe number of asset materializations associated with computing this object.
Failed to materializeThe number of materialization failures associated with this object.
ObservationsThe number of asset observations associated with computing this object.
Step retriesThe number of times steps were retried when computing this object.

Deployments

MetricDescription
Dagster creditsThe Dagster credit cost associated with computing this object. Dagster credits are charged for every step that's run, and for every asset that's materialized. For more information, see the pricing FAQ.
Compute durationThe time spent computing steps. For jobs that run steps in parallel, the compute duration may be longer than the wall clock time it takes for the run to complete.
Run durationWall clock time from when a run starts to when it completes. For jobs which run steps in parallel, the run duration may be shorter than the sum of the compute duration for all steps.
MaterializationsThe number of asset materializations associated with computing this object.
ObservationsThe number of asset observations associated with computing this object.
Step failuresThe number of times steps failed when computing this object. Note: Steps that retry and succeed aren't included in this metric.

Export metrics

info

Support for exporting metrics is coming soon in updated Insights. To use legacy Insights, toggle off "New homepage & observability UIs" in your user settings.

Metrics in Dagster+ Insights can be exported using a GraphQL API endpoint. For more information, see Export metrics from Dagster+.